• Home
  • Informacje o produkcie

Jedna zintegrowana platforma
dla pełnej ochrony

Jedna zintegrowana platforma dla pełnej ochrony

Twoje zasoby IT są chronione dzięki funkcjom Security Information and Event Management (SIEM) oraz Extended Detection and Response (XDR). Wazuh oferuje rozwiązania zaprojektowane z myślą o zabezpieczaniu cyfrowych zasobów i podnoszeniu poziomu cyberbezpieczeństwa Twojej organizacji.

Informacje o produkcie

Zastosowania

Ocena konfiguracji
Ocena konfiguracji
Wazuh analizuje ustawienia konfiguracji systemów i aplikacji, aby upewnić się, że są zgodne z politykami bezpieczeństwa, standardami oraz wytycznymi dotyczącymi wzmacniania zabezpieczeń. Wazuh regularnie skanuje środowisko, identyfikując błędne konfiguracje i luki w zabezpieczeniach, które mogłyby zostać wykorzystane przez cyberprzestępców. Dodatkowo istnieje możliwość dostosowania tych kontroli konfiguracji, aby lepiej odpowiadały wymaganiom organizacji. Alerty bezpieczeństwa zawierają zalecenia dotyczące optymalnej konfiguracji, odwołania do standardów oraz powiązania z wymogami regulacyjnymi.
Wykrywanie złośliwego oprogramowania
Wykrywanie złośliwego oprogramowania
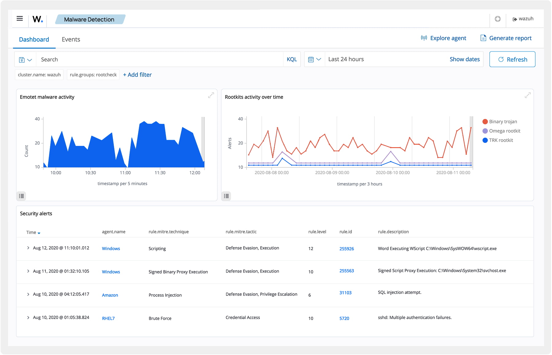
Wazuh wykrywa podejrzane działania oraz sygnały naruszenia bezpieczeństwa na urządzeniach końcowych, które mogą być wynikiem infekcji złośliwym oprogramowaniem lub przeprowadzonego cyberataku. Wbudowany zestaw reguł oraz funkcje, takie jak Ocena Konfiguracji Bezpieczeństwa (SCA), Rootcheck i Monitorowanie Integralności Plików (FIM), pomagają identyfikować zagrożenia i wszelkie anomalie. Możesz dostosować te możliwości Wazuh do specyficznych wymagań swojej organizacji.
Monitorowanie integralności plików
Monitorowanie integralności plików
Wazuh nadzoruje system plików, identyfikując zmiany w ich zawartości, uprawnieniach, właścicielach oraz atrybutach, które wymagają kontroli. Dodatkowo automatycznie rozpoznaje użytkowników i aplikacje odpowiedzialne za tworzenie lub modyfikowanie plików. Funkcja Monitorowania Integralności Plików (FIM) może być stosowana w połączeniu z analizą zagrożeń, umożliwiając wykrywanie potencjalnych ataków lub naruszeń bezpieczeństwa na urządzeniach końcowych. Ponadto FIM pomaga w spełnianiu wymogów różnych regulacji zgodności, takich jak PCI DSS, NIST i inne.
Poszukiwanie zagrożeń
Poszukiwanie zagrożeń
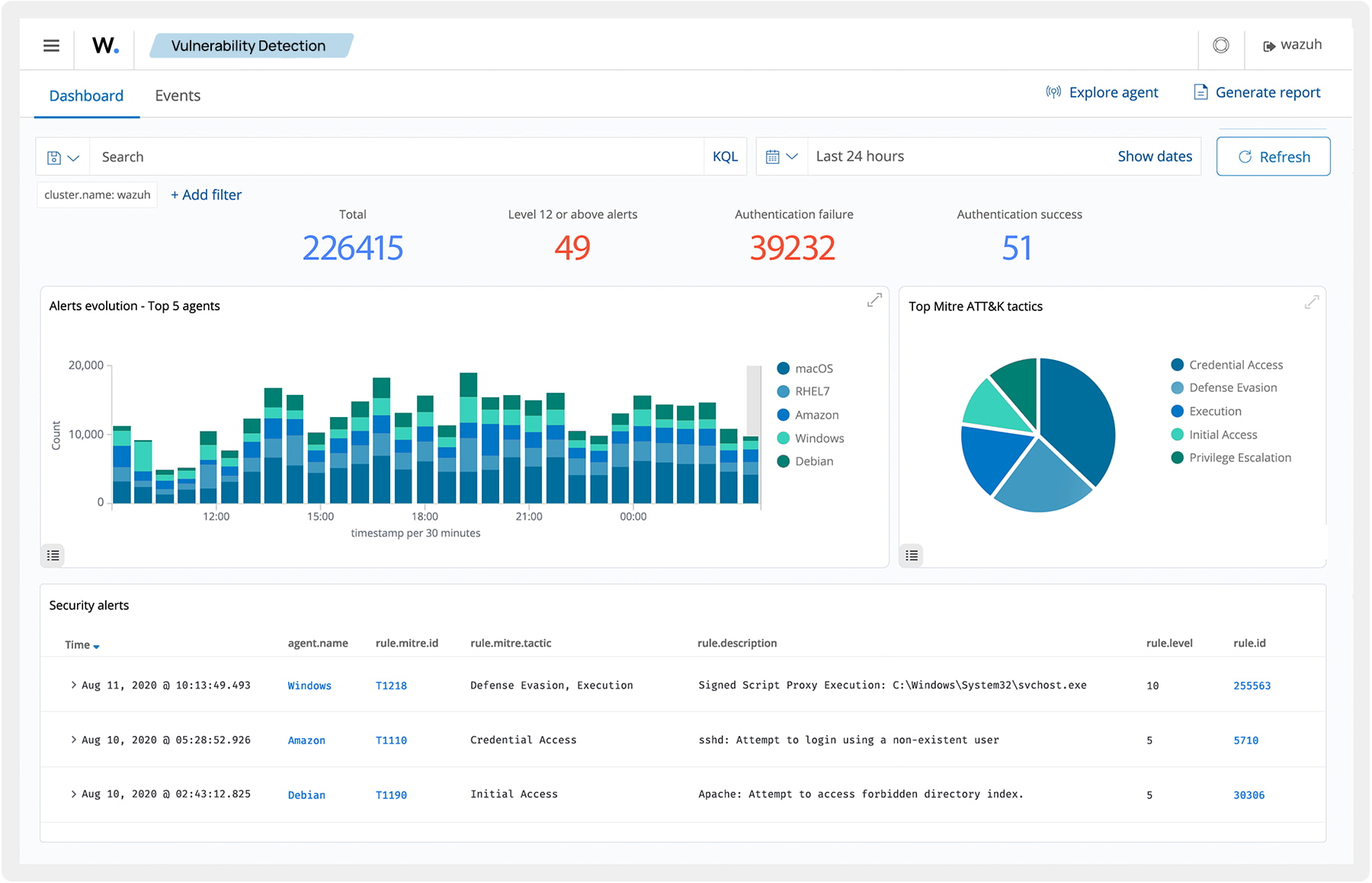
Wazuh zapewnia szeroką widoczność nadzorowanych urządzeń końcowych oraz infrastruktury. Umożliwia przechowywanie, indeksowanie i przeszukiwanie logów, co wspiera analizę zagrożeń, które mogły prześlizgnąć się przez podstawowe zabezpieczenia. Reguły detekcji zagrożeń są powiązane z framework’iem MITRE ATT&CK, co ułatwia badanie incydentów oraz odniesienie się do typowych taktyk, technik i procedur stosowanych przez atakujących. Dodatkowo Wazuh współpracuje z zewnętrznymi źródłami danych o zagrożeniach i platformami analitycznymi, co wzmacnia efektywność procesów wykrywania zagrożeń.
Analiza danych z logów
Analiza danych z logów
Wazuh gromadzi logi z systemu operacyjnego i aplikacji, a następnie przesyła je w bezpieczny sposób do serwera Wazuh, gdzie są analizowane na podstawie zdefiniowanych reguł i przechowywane. Reguły Wazuh umożliwiają wykrywanie błędów systemowych i aplikacyjnych, nieprawidłowych konfiguracji, podejrzanych aktywności, naruszeń polityk oraz innych zagrożeń wpływających na bezpieczeństwo i działanie systemu.
Wykrywanie podatności
Wykrywanie podatności
Wazuh zbiera informacje o zainstalowanym oprogramowaniu i przekazuje je do serwera Wazuh. Zgromadzone dane są następnie zestawiane z regularnie aktualizowanymi bazami CVE (Common Vulnerabilities and Exposures) w celu identyfikacji znanych podatności. Automatyczny system wykrywania podatności pozwala zlokalizować luki w krytycznych zasobach i wdrożyć działania naprawcze, zanim zostaną one wykorzystane przez cyberprzestępców do nieautoryzowanych działań.
Reagowanie na incydenty
Reagowanie na incydenty
Wazuh zapewnia wbudowane mechanizmy aktywnej odpowiedzi, które pozwalają na podejmowanie działań ochronnych w przypadku wykrycia zagrożeń. Te reakcje są inicjowane po spełnieniu określonych kryteriów i mogą obejmować na przykład blokowanie dostępu sieciowego dla urządzeń pochodzących ze źródła zagrożenia. Dodatkowo Wazuh umożliwia zdalne wykonywanie komend i zapytań systemowych, identyfikowanie wskaźników naruszenia bezpieczeństwa (IOC) oraz wspiera realizację procesów reagowania na incydenty.
Zgodność z regulacjami
Zgodność z regulacjami
Wazuh zapewnia istotne mechanizmy zabezpieczeń, które pomagają organizacjom spełniać wymagania standardów rynkowych oraz regulacji prawnych. Wśród dostępnych funkcji znajdują się Monitorowanie Integralności Plików (FIM), Ocena Konfiguracji Bezpieczeństwa (SCA), wykrywanie podatności, inwentaryzacja systemu i inne. Dzięki swojej elastyczności, skalowalności i wsparciu dla wielu platform, Wazuh ułatwia organizacjom dostosowanie się do wymogów technicznych dotyczących zgodności. Ponadto narzędzie oferuje raporty oraz interaktywne pulpity nawigacyjne dla standardów takich jak PCI DSS, NIST, TSC i HIPAA.
Zarządzanie kondycją IT
Zarządzanie kondycją IT
Wazuh prowadzi na bieżąco aktualizowaną inwentaryzację wszystkich monitorowanych urządzeń końcowych. Zawiera ona szczegółowe informacje o zainstalowanym oprogramowaniu, uruchomionych procesach, otwartych portach oraz parametrach sprzętowych i systemowych. Gromadzenie tych danych pomaga organizacjom lepiej kontrolować swoje zasoby i utrzymywać wysoki poziom zarządzania środowiskiem IT. Dodatkowo funkcje takie jak wykrywanie podatności, Ocena Konfiguracji Bezpieczeństwa i identyfikacja złośliwego oprogramowania wspierają ochronę urządzeń oraz pomagają utrzymać ich prawidłowe działanie.
Bezpieczeństwo hostów i kontenerów
Bezpieczeństwo hostów i kontenerów
Wazuh zapewnia pełną kontrolę nad bezpieczeństwem hostów i kontenerów Docker, monitorując ich aktywność oraz identyfikując zagrożenia, podatności i nietypowe zachowania. Wazuh jest natywnie zintegrowany z silnikiem Docker, co pozwala użytkownikom śledzić obrazy, wolumeny, konfiguracje sieci oraz działające kontenery. Wazuh stale zbiera i analizuje szczegółowe informacje o środowisku uruchomieniowym. Przykładowo, generuje alerty w przypadku uruchomienia kontenerów z podwyższonymi uprawnieniami, wykrycia podatnych aplikacji, aktywnej powłoki w kontenerze, zmian w trwałych wolumenach lub obrazach oraz innych potencjalnych zagrożeń.
Zarządzanie stanem bezpieczeństwa
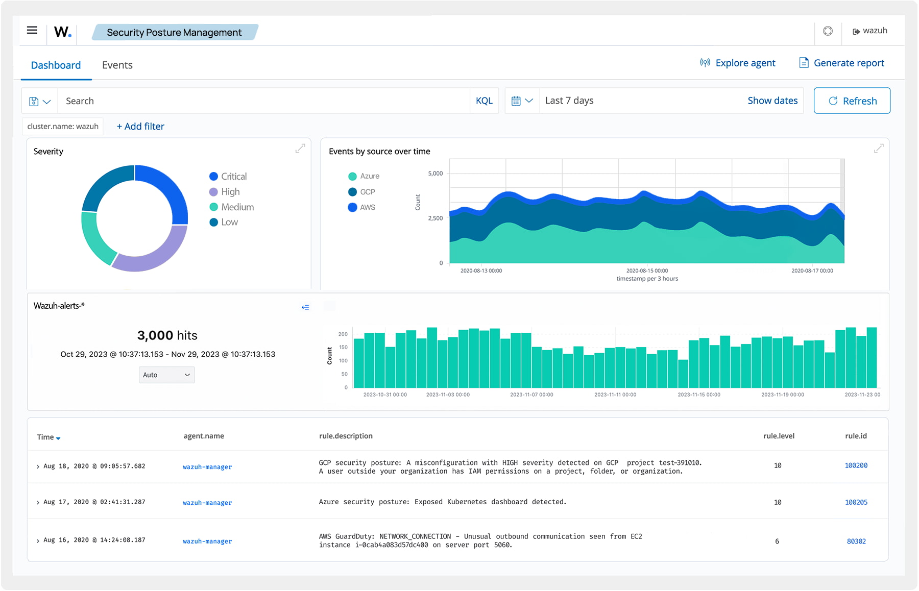
Zarządzanie stanem bezpieczeństwa
Wazuh współpracuje z platformami cloud’owymi, gromadząc i przetwarzając dane związane z bezpieczeństwem. Informuje o zidentyfikowanych zagrożeniach i podatnościach, wspierając utrzymanie solidnych zabezpieczeń oraz zgodności z wymaganiami regulacyjnymi.
Ochrona obciążeń
Ochrona obciążeń
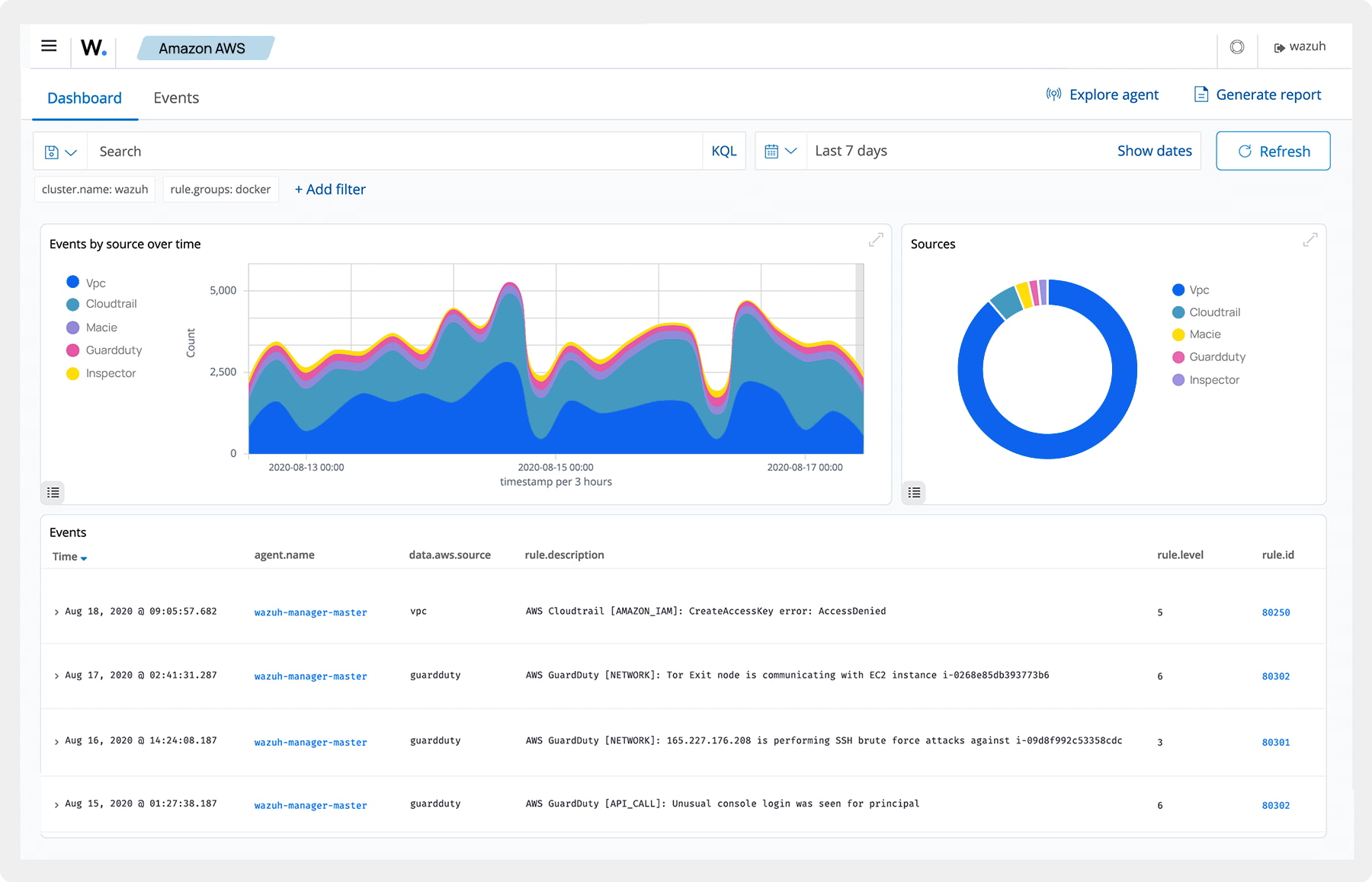
Wazuh zapewnia monitoring i ochronę obciążeń zarówno w środowiskach chmurowych, jak i lokalnych. Możesz zintegrować go z takimi platformami, jak AWS, Microsoft Azure, GCP, Microsoft 365 czy GitHub, aby śledzić działanie usług, maszyn wirtualnych oraz aktywność w tych ekosystemach. Dzięki centralnemu zarządzaniu logami Wazuh wspiera organizacje w spełnianiu wymagań regulacyjnych i utrzymaniu zgodności z normami bezpieczeństwa.
Informacje o produkcie

Odkryj Wazuh – kompleksową platformę bezpieczeństwa

Otwarta platforma cyberbezpieczeństwa, która łączy funkcje SIEM i XDR w jednym, unikalnym rozwiązaniu.

Informacje o produkcie

Kluczowe komponenty

<span class="mil-accent">01.</span> Wazuh Indexer
01. Wazuh Indexer
Wazuh Indexer to wysoce skalowalny silnik bieżącego wyszukiwania anomalii i analizy, którego zadaniem jest indeksowanie i przechowywanie alertów generowanych przez serwer Wazuh. Wazuh Indexer może być zainstalowany jako klaster jedno- lub wielowęzłowy, w zależności od potrzeb danego środowiska.
<span class="mil-accent">02.</span> Wazuh Server
02. Wazuh Server
Funkcją Wazuh Server’a jest zarządzanie poszczególnymi agentami systemu, ich konfiguracja, a w razie konieczności zdalna aktualizacja. Ten komponent analizuje spływającego dane, a następnie przetwarza je za pomocą dekoderów i reguł, a wychwycone informacje o anomaliach wykorzystuje do definiowania wskaźników konkretnego zagrożenia.
<span class="mil-accent">03.</span> Wazuh Dashboard
03. Wazuh Dashboard
Zaletą systemu Wazuh jest niezwykle elastyczny i intuicyjny interfejs sieciowy, który daje w zasadzie nieograniczone możliwości eksploracji zebranych danych, ich późniejszą analizę i wizualizację zdarzeń. Pulpit nawigacyjny służy do zarządzania konfiguracją i stałego monitorowania jej statusu.
Wazuh Agent

Agent monitorujący urządzenia końcowe

Agent Wazuh to wszechstronny komponent obsługujący wiele platform, który działa na monitorowanych urządzeniach końcowych. Zapewnia funkcje prewencji, detekcji oraz reagowania na zagrożenia.

logotypy_systemy
Informacje o produkcie

Możliwości wdrożenia

VECTO

Autoryzowane wsparcie
techniczne

Zespół ekspertów VECTO jest do Twojej dyspozycji na każdym etapie współpracy – od rozmów wstępnych, przez proces wdrożenia oraz wsparcie techniczne po jego realizacji, na autoryzowanych szkoleniach kończąc. Wycenę usługi można zamówić poprzez kontakt maciej.zajaczkowski@vecto.eu  lub telefonicznie: (22)2438895.

Szybkość reakcji

Zespół certyfikowanych ekspertów VECTO błyskawicznie wspiera w konfiguracji oraz rozwiązywaniu dowolnych problemów w środowisku.