Aktywna ochrona XDR 

przed współczesnymi zagrożeniami

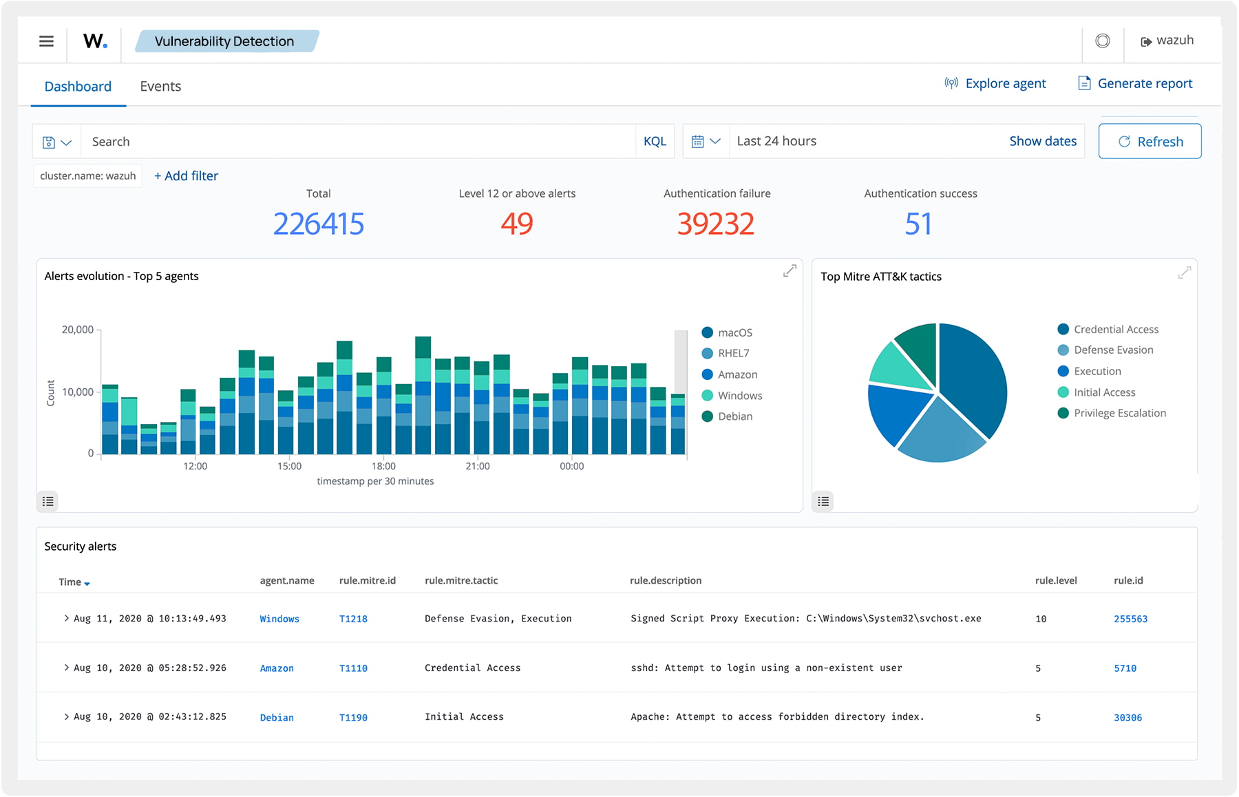
Platforma Wazuh XDR (Extended Detection and Response)

zapewnia kompleksowe rozwiązanie bezpieczeństwa, które wykrywa, analizuje i reaguje na zagrożenia na wielu płaszczyznach infrastruktury IT. Wazuh systematycznie zbiera dane telemetryczne z punktów końcowych, urządzeń sieciowych, obciążeń w chmurze, dostępnych interfejsów API oraz innych źródeł w celu ich ujednoliconego monitorowania pod kątem bezpieczeństwa i zachowania ich integralności. Skuteczność tego rozwiązania wynika z kilku elementów:

XDR

Możliwości

Wykrywanie złośliwego oprogramowania
Wykrywanie złośliwego oprogramowania
Wazuh mapuje wykryte zdarzenia na odpowiednie taktyki i techniki przeciwnika. Pobiera również dane wywiadowcze dotyczące zagrożeń od stron trzecich i umożliwia tworzenie niestandardowych zapytań w celu filtrowania zdarzeń i wspomagania polowania na zagrożenia. Dzięki temu znacząco szybciej otrzymujemy kompleksową analizę danych telemetrycznych z wielu dostępnych platform bezpieczeństwa.
Analiza Zdarzeń
Analiza Zdarzeń
Analiza behawioralna, dostępna w rozwiązaniu Wazuh, polega na wykorzystaniu zaawansowanej analityki w celu identyfikacji dowolnych anomalii lub odstępstw od typowych zdarzeń, które mogą wskazywać na potencjalne zagrożenia w obszarze bezpieczeństwa. Funkcjonalność ta obejmuje m.in. monitorowanie integralności plików, ruchu sieciowego, zachowań użytkowników i nieprawidłowości w metrykach wydajności systemu.
Automatyczna odpowiedź
Automatyczna odpowiedź
System Wazuh umożliwia zdefiniowanie katalogu automatycznych reakcji na pojawiające się zagrożenia, zarówno na podstawie wbudowanych procedur reakcji, jak i odpowiedzi niestandardowych, sformułowanych przez użytkowników w oparciu o przyjęty plan lub strategię postępowania w sytuacji potwierdzenia wystąpienia incydentów. Praktyka ta znacząco skraca czas reakcji na pojawiające się nieprawidłowości.
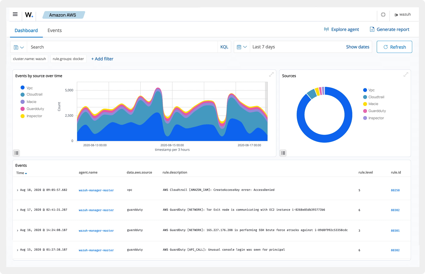
Ochrona obciążeń w chmurze
Ochrona obciążeń w chmurze
Wazuh pozwala gromadzić i analizować dane telemetryczne dzięki wbudowanej integracji z usługami w chmurze. Dzięki temu chroni natywne i hybrydowe środowiska chmurowe, w tym infrastrukturę kontenerów, wykrywając i reagując na bieżące i pojawiające się zagrożenia.
Monitorowanie zagrożeń
Monitorowanie zagrożeń
Wazuh łączy i integruje kanały informacji o występujących, nowych zagrożeniach w sieci globalnej, aby jeszcze skuteczniej wykrywać i reagować na pojawiające się zagrożenia dla lokalnej, firmowej infrastruktury IT. Integracja tych danych obejmuje dostęp również do informacji o otwartym kodzie źródłowym (OSINT), kanałów komercyjnych i danych dostarczanymi przez użytkowników. W efekcie, baza Wazuh jest wyposażone w aktualną wiedzę o potencjalnych zagrożeniach i ich dynamice.
Zgodność i raportowanie
Zgodność i raportowanie
Wazuh wykonuje kontrole zgodności regulacyjnej z przepisami i standardami bezpieczeństwa, takimi jak PCI-DSS, HIPAA, GDPR, NIS2 i inne. Dzięki temu, użytkownicy systemu mają pewność, że wdrożone rozwiązania spełniają aktualne kryteria bezpieczeństwa, rekomendowane przez urzędy regulacyjne, w tym Unię Europejską.
XDR

Przygotuj się na zmiany!

Uniwersalny agent do ochrony urządzeń końcowych
Uniwersalny agent do ochrony urządzeń końcowych
Zainstaluj agenta Wazuh na swoich urządzeniach końcowych, aby skutecznie identyfikować i neutralizować zagrożenia cybernetyczne. Agent Wazuh obsługuje najpopularniejsze systemy operacyjne i oferuje funkcje takie jak: wykrywanie złośliwego oprogramowania, monitorowanie integralności plików, analiza telemetrii urządzeń, ocena podatności, skanowanie konfiguracji systemu oraz automatyczne podejmowanie działań w odpowiedzi na wykryte zagrożenia.
Integracja z rozwiązaniami zewnętrznymi
Integracja z rozwiązaniami zewnętrznymi
Wazuh zwiększa skuteczność wykrywania zagrożeń dzięki integracji z rozwiązaniami firm trzecich, agregując dane telemetryczne z różnych źródeł w celu centralizacji logów w czasie rzeczywistym. Pobiera telemetrię poprzez syslog lub API z aplikacji, urządzeń oraz środowisk, w tym dostawców usług chmurowych i platform SaaS.
Open source
Open source
Wazuh, jako platforma XDR oparta na modelu open source, zapewnia liczne korzyści. Jest w pełni konfigurowalny i może być dopasowany do specyficznych wymagań, oferując większą elastyczność oraz pełną kontrolę nad środowiskiem. Dzięki aktywnej społeczności użytkowników i programistów, dostępne jest wsparcie oraz wymiana wiedzy. Dodatkowo Wazuh bezproblemowo integruje się z różnorodnymi rozwiązaniami bezpieczeństwa, umożliwiając budowę kompleksowego ekosystemu ochrony.
VECTO

Autoryzowane wsparcie
techniczne

Zespół ekspertów VECTO jest do Twojej dyspozycji na każdym etapie współpracy – od rozmów wstępnych, przez proces wdrożenia oraz wsparcie techniczne po jego realizacji, na autoryzowanych szkoleniach kończąc. Wycenę usługi można zamówić poprzez kontakt mailowy maciej.zajaczkowski@vecto.eu lub telefonicznie: (22) 243 88 95

Szybkość reakcji

Zespół certyfikowanych ekspertów VECTO błyskawicznie wspiera w konfiguracji oraz rozwiązywaniu dowolnych problemów w środowisku.