Kompleksowe 

rozwiązanie SIEM

Rozwiązanie Wazuh SIEM (Security Information and Event Management)

to scentralizowana platforma do gromadzenia i analizowania danych elektronicznych w czasie rzeczywistym w celu wykrywania zagrożeń i zgodności. Wazuh zbiera dane o zdarzeniach z różnych źródeł, takich jak punkty końcowe, urządzenia sieciowe, obciążenia w chmurze i aplikacje, aby zapewnić maksymalnie szeroki zasięg bezpieczeństwa, a w razie konieczności błyskawicznie identyfikować potencjalne zagrożenia i reagować na nie w czasie rzeczywistym. Odbywa się to w oparciu o następujące funkcjonalności:

SIEM

Możliwości

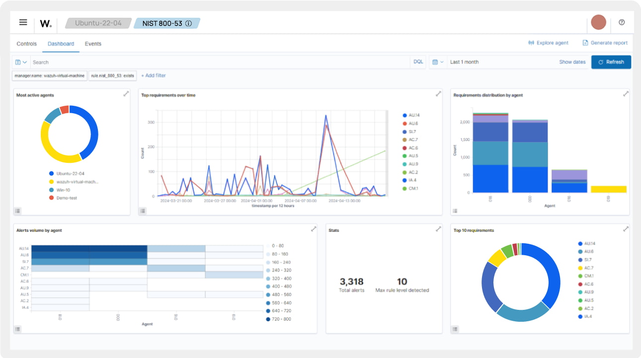
Analiza dziennika bezpieczeństwa
Analiza dziennika bezpieczeństwa
Wazuh zbiera, przechowuje i analizuje dane dotyczące zdarzeń bezpieczeństwa w celu efektywnej identyfikacji anomalii lub wskaźników zagrożenia. Platforma SIEM dodaje informacje kontekstowe do alertów, dzięki czemu skraca się średni czas wymaganej reakcji oraz zwiększa skuteczność ochrony infrastruktury IT.
Wykrywanie luk w zabezpieczeniach
Wykrywanie luk w zabezpieczeniach
Wazuh skutecznie identyfikuje potencjalne luki w zabezpieczeniach oraz nadaje im wygodne dla użytkownika priorytety. Dzięki temu działy IT mogą znacząco przyspieszyć proces podejmowania decyzji i wdrożenia rozwiązań adekwatnych do potencjalnego ryzyka. Funkcja wykrywania mankamentów w zabezpieczeniach sprawia, że rozwiązanie Wazuh znacząco minimalizuje niebezpieczeństwo wystąpienia cyberataku oraz wpisuje się w obowiązujące standardy i wymagania zgodności z obowiązującymi przepisami.
Ocena konfiguracji zabezpieczeń
Ocena konfiguracji zabezpieczeń
Wazuh skanuje systemy IT i porównuje analizowane dane do wzorcowych zaleceń Center for Internet Security (CIS), co przekłada się na prewencyjną identyfikację i naprawę stwierdzonych słabych ogniw w systemach IT, a także błędnych konfiguracji lub odstępstw od rekomendowanych, najlepszych praktyk i standardów bezpieczeństwa.
Zgodność z przepisami
Zgodność z przepisami
Wazuh konsekwentnie wdraża rozwiązania, zapewniające zgodność z przepisami regulacyjnymi i normami bezpieczeństwa, takimi jak PCI DSS, NIST 800-53, GDPR, TSC SOC2 i HIPAA.
SIEM

Funkcje

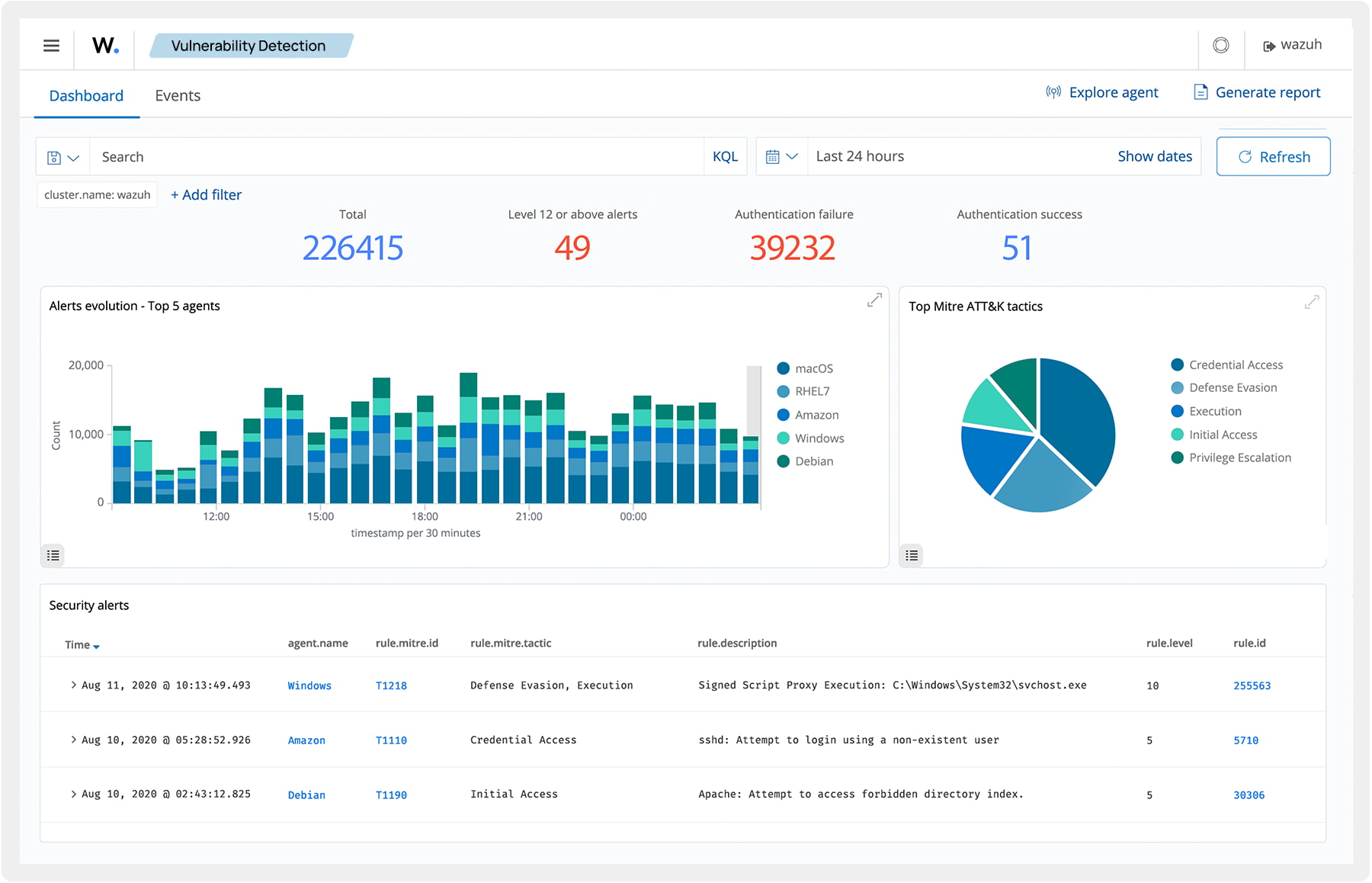
Alerty i powiadomienia
Alerty i powiadomienia
Bądź na bieżąco dzięki powiadomieniom i alertom w czasie rzeczywistym w przypadku wykrycia incydentów bezpieczeństwa. Wazuh analizuje zdarzenia z różnych źródeł, integruje dane z systemów wywiadu o zagrożeniach oraz oferuje elastyczne pulpity nawigacyjne i raporty. Możesz dostosować alerty do swoich potrzeb, co umożliwia zespołom bezpieczeństwa szybką reakcję na zagrożenia i ograniczenie skutków incydentów.
Raportowanie i analiza zdarzeń SIEM
Raportowanie i analiza zdarzeń SIEM
Twórz zaawansowane raporty dostarczające szczegółowe analizy incydentów bezpieczeństwa. Wazuh umożliwia generowanie kompleksowych, praktycznych informacji dostosowanych do Twoich wymagań. Dodatkowo raporty te mogą pomóc w spełnieniu wymagań regulacyjnych i zgodności ze standardami bezpieczeństwa.
VECTO

Autoryzowane wsparcie
techniczne

Zespół ekspertów VECTO jest do Twojej dyspozycji na każdym etapie współpracy – od rozmów wstępnych, przez proces wdrożenia oraz wsparcie techniczne po jego realizacji, na autoryzowanych szkoleniach kończąc. Wycenę usługi można zamówić poprzez kontakt mailowy maciej.zajaczkowski@vecto.eu lub telefonicznie: (22) 243 88 95

Szybkość reakcji

Zespół certyfikowanych ekspertów VECTO błyskawicznie wspiera w konfiguracji oraz rozwiązywaniu dowolnych problemów w środowisku.